Who can access this feature?
- Partner
- Company/Network Admins with write and read access
- Meter Support
What is the Clients Page?
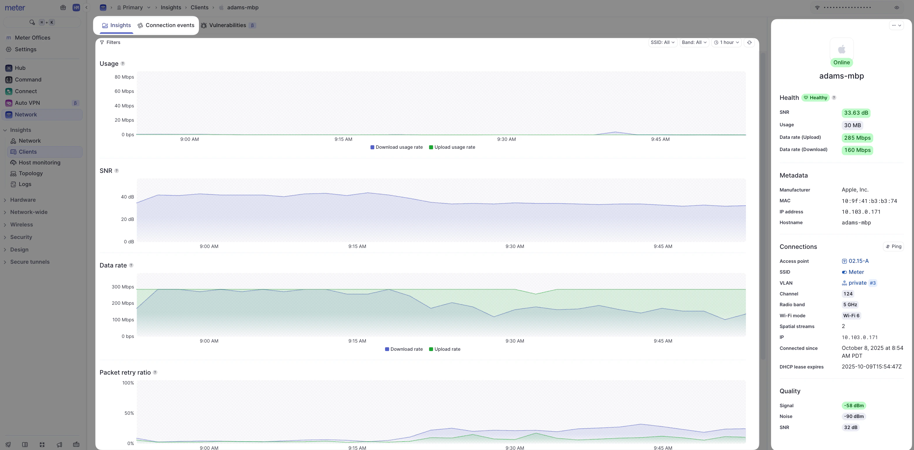
The client’s page offers additional insights into the health and status of a Wi-Fi client. To view the wireless insights of a connected Wi-Fi client, navigate to Insights > Clients > [Click on the desired Wi-Fi Client]

- Filters - The insights page presents usage statistics for a client over time (note time filters on the top-right-hand side of the screen). You can also filter for 2.4 GHz, 5 GHz, or specific SSIDs to only see stats from when the client was connected in that manner.
- Metadata - A quick look at client IP and connection info.
- **Hearbeat/current stats ** - Color-coded stats of the last 30 minutes (green indicates a good connection, yellow is fair, red is poor).
- Usage - Total data sent and received by the client.
- SNR - The Signal to Noise ratio of the client (the higher the better).
- Data rate - The rate at which the client device sends and receives data to/from the Access point.
- Packet retry ratio - The percentage of packets that need to be retried.
- Channel Utilization - The percentage of time the Wi-Fi channel was being utillized by the client.
A Note on the Data Representation
Unfortunately, it is not feasible to send all real-time data to the Dashboard as this would be incredibly resource-intensive. Instead, averages are used depending on your selected time filter. Up to 24 hours, data is represented in 5-minute intervals. The data point will contain the average of the last 5 minutes. After 24 hours the interval increases to 30 minutes. At 30 days, the interval increases to 1 hour. You may notice data appear to change selecting different time windows as averages will change for different intervals.Connection Events
Clicking ‘Connection Events’ at the top of the page will reveal all connection events specific to the client:
Blocking and Unblocking Wi-Fi Connected Clients
To block a client, click on the Actions (…) menu from the client’s insights page and click on ‘Block’.

